您当前正在使用Internet Explorer (IE)浏览器访问本站,本站不兼容性此浏览器
请使用非IE浏览器访问本网站
记录抒写
首页
软件
归档
娱乐
扩展
关于
AI
记录是一种习惯 丶抒写是一种态度
小站告示
admin@wojc.cn
网站公告
关闭
服务器运维管理面板
2026-02-09
技术积累
软件工具
Linux
面板
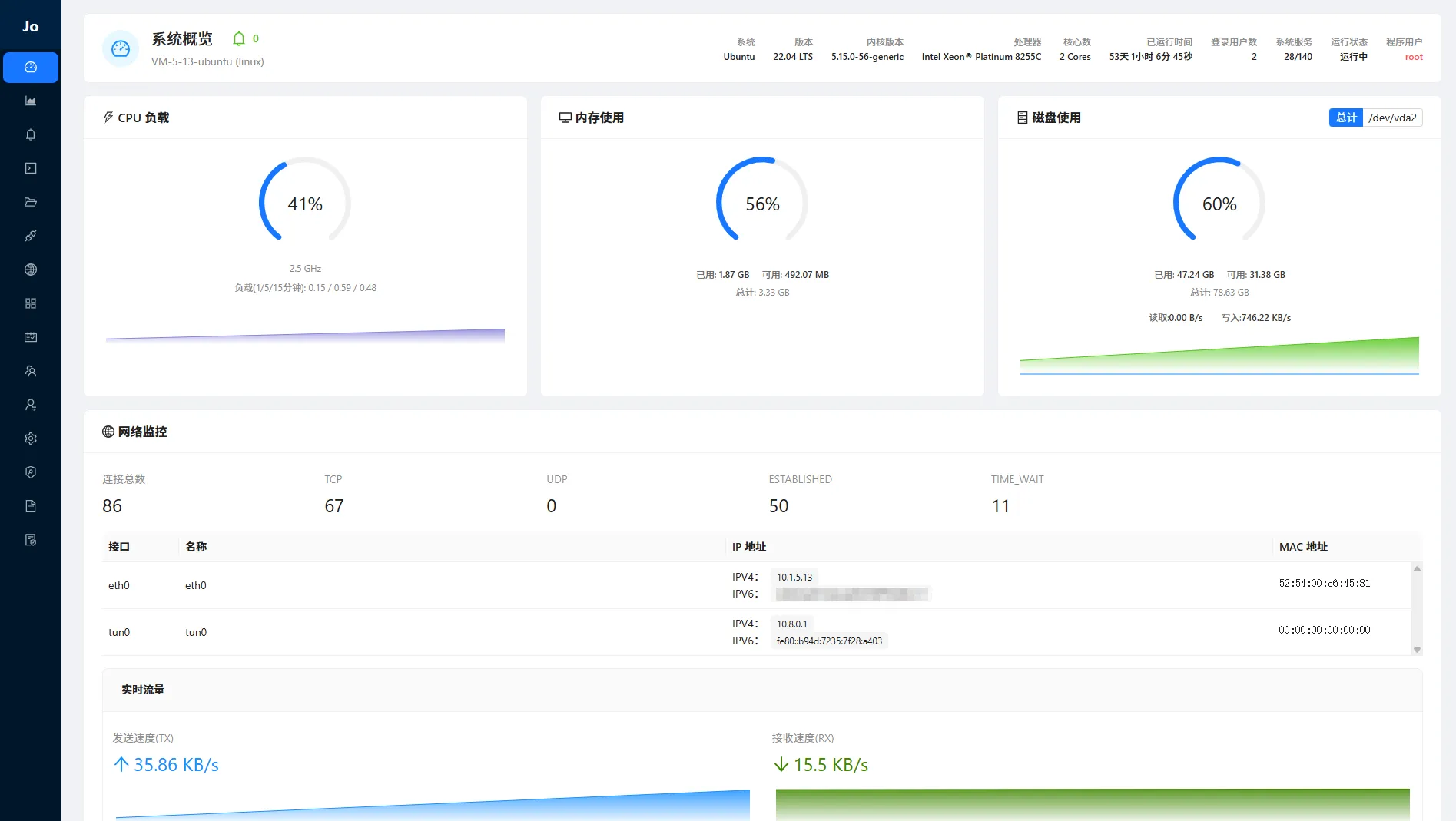
Spanel - 现代化跨平台服务器运维管理面板,根据自己的想法借助AI编程工具实现的一个管理面板 是一款基于 Web 的轻量级服务器可视化管理面板。它旨在简化服务器运维工作,通过直观的图形界面(GUI)替代繁琐的命令行操作。Spanel 采用现代化的前后端分离架构,支持 Windows 和 Linux 双平台,无论是个人开发者管理云服务器,还是进行即...
微信视频号下载工具
2026-01-14
软件工具
下载工具
微信视频号下载器 - 体积小、使用简单、支持 macOS 和 Windows 系统。 程序下载 和 使用说明请前往 :https://github.com/ltaoo/wx_channels_download 或 https://ltaoo.github.io/wx_channels_download/先启动软件服务打开需要下载的视频号播放页面,视频下...
用户访问数据可视化
2025-12-26
技术积累
软件工具
Nodejs
可视化
基于 Node.js 和 ECharts 的实时访问数据追踪与可视化系统。它能够记录访客的 IP 地址,解析地理位置,并在地图上实时展示访问来源 使用nali离线ip数据库,支持ipv4和ipv6快速解析。Nali 一个查询IP地理信息和CDN服务提供商的离线终端工具 效果预览
Goole Antigravity - AI代理平台
2025-11-24
软件工具
ai工具
Google Antigravity 不仅仅是另一个代码生成工具。它是一个全新的、以代理为先的平台,旨在让 AI 自主规划、执行和验证复杂的工程任务。AI 正在从一个被动的“回答者”,转变为一个能够“完成任务”的生产力核心。官网 | 下载客户端:Google Antigravity 定价 | 个人免费使用:客户端使用:需要登录谷歌账号登录认证后才可以使...
壁纸网站 - 软件程序
2025-08-28
技术积累
软件工具
Nodejs
壁纸
这是一个功能完整的壁纸网站系统用AI编写,采用React + TypeScript + Node.js技术栈开发。用户可以浏览、搜索、收藏和下载各类高清壁纸,支持分类管理、标签筛选、用户上传等功能。管理员可以通过后台管理系统进行壁纸审核、用户管理、网站配置等操作 预览:壁纸收藏 描述: - 现代化UI设计 - 采用Tailwind CSS,响应式布...
SheetJS 安全漏洞修复
2025-07-11
技术积累
软件工具
Nodejs
SheetJS
SheetJS是一个应用软件。一个各种电子表格格式的解析器和编写器。 SheetJS Community Edition 0.19.3之前版本存在安全漏洞,该漏洞源于允许攻击者通过制作文件进行原型污染。 SheetJS该项目已不再在 GitHub 上维护,也不再发布到 npm,最后的版本为0.18.5。 解决方案来自:stackoverflow 发现 ...
Linux 定时任务:at 与 crontab
2025-05-23
技术积累
Linux
定时任务
在 Linux 系统中,at和crontab是两种常用的任务调度工具,但它们的应用场景和功能截然不同。本文将基于实际场景分析它们的用法、区别及注意事项,帮助开发者高效管理定时任务。 at 命令:用于一次性定时任务,适合在特定时间运行脚本或命,或者适用于临时提醒、延迟关机等场景 # 特性说明 :支持自然语言时间(如 noon, next w...
文件云盘- 软件程序
2025-03-25
技术积累
软件工具
Nodejs
ai
使用Trae编辑器内置的AI工具,基于Node.JS,让AI写了可实现云盘功能的程序 我说需求ai写代码,简单的问题编辑器自带的ai模型可以解决,功能逻辑复杂后,还是得借助下其他的ai工具:Grok,ChatGPT,Gemini,DeepSeek Trae IDE预览 (右下角输入框下边可以选择使用ai模型,不过用多了就要排队等)环境:Node.js ...
kettle保存报错:Unexpected problem reading shared objects from XML file:null
2025-02-28
技术积累
软件工具
Windows
Kettle
Kettle保存报错:Unable to save the requested file. please verify that the location is valid and you have proper permissionskettle Unexpected problem reading shared objects from XML f...
Win11安装使用Linux子系统遇到的问题
2024-12-21
技术积累
Linux
Windows
win11启用linux子系统,这里主要记录下遇到的问题 打开控制面板 -> 程序 -> 启动或关闭Windows功能勾上确定后重启下电脑 打开商店(Microsoft Store) -> 搜索 ubuntu -> 选一个安装即可首次进入会让你设置一个[用户名]和[密码],我这里是已经设置过了用户名为jc如何切换root用户# 设置root用户密码,第...
Ollama 开源的大型语言模型
2024-11-04
技术积累
软件工具
ollama
官网 https://ollama.com/ | 详细使用描述 https://github.com/ollama/ollama 安装系统版本支持:macOS 、Windows、 Linux | 支持Docker (cpu和gpu) 关于模型的使用:应该至少有 8 GB 的内存来运行 7B 型号,16 GB 的内存来运行 13B 的型号,32 GB 的...
Typecho评论插件企业微信消息通知
2024-10-21
技术积累
企业微信接口
评论通知
这个是自己用的。要借助企业微信的api来给应用发消息,实现评论内容的通知。 本来是python脚本的发送应用消息的,让chatgpt给我改写了下,实现了博客评论内容通知 插件下载: https://github.com/jinchub/WeComComment | https://jinc.lanzout.com/i0ms22oae7gj 插件配置(可...
1
2
3
4
...
24
»
顶部